

手机浏览
更方便
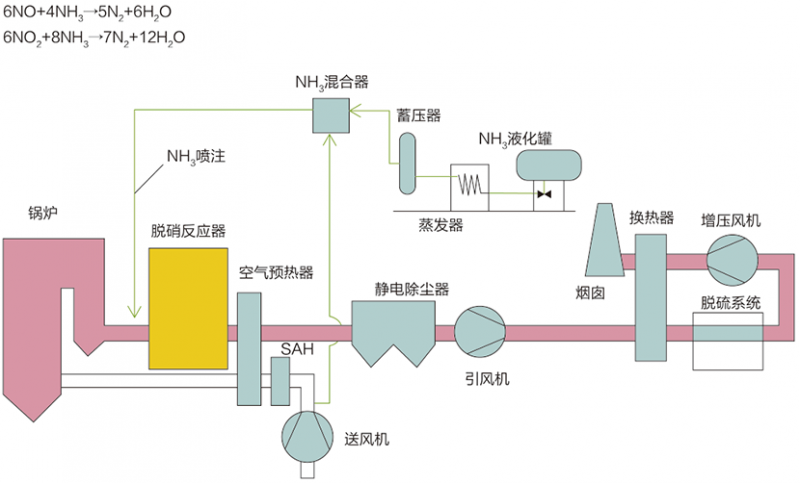
选择性催化还原法(SCR)����� �������Ƴ������������ �������Ƴ������������ �������Ƴ������������ �������Ƴ�������
工艺原理
选择性催化还原法(Selective Ca����� �������Ƴ������������ �������Ƴ������������ �������Ƴ������������ �������Ƴ�������talytic Redu����� �������Ƴ������������ �������Ƴ������������ �������Ƴ����������� �������Ƴ�������ction,简称SCR),在一定的反应温度条����� �������Ƴ������������ �������Ƴ������������ �������Ƴ������������ �������Ƴ�������件下,烟气中的NOx和还原剂NH����� �������Ƴ������������ �������Ƴ����������� �������Ƴ������������ �������Ƴ�������3在催化剂作用下发生还原反应,生成产物为N����� �������Ƴ������������ �������Ƴ������������ �������Ƴ������������ �������Ƴ������2和H2O。
典型工艺流程
主要技术指标
脱硝效率:≥95% ����� �������Ƴ������������ �������Ƴ����������� �������Ƴ������������ �������Ƴ�������
氨逃逸率:≤3ppm
系统阻力:≤1000p����� �������Ƴ������������ �������Ƴ������������ �������Ƴ������������ �������Ƴ������a(3层)
催化剂寿命:≥16000/����� �������Ƴ������������ �������Ƴ������������ �������Ƴ������������ �������Ƴ�������24000h
选择性非催化还原法(SNCR)����� �������Ƴ����������� �������Ƴ������������ �������Ƴ������������ �������Ƴ�������
工艺原理:
选择性非催化还原法(Selective����� �������Ƴ������������ �������Ƴ������������ �������Ƴ������������ �������Ƴ������� Non-Catalytic����� �������Ƴ������������ �������Ƴ������������ �������Ƴ������������ �������Ƴ������� Reduction,简称SNCR),是����� �������Ƴ������������ �������Ƴ������������ �������Ƴ����������� �������Ƴ�������在不需要催化剂的情况下,将氨基还原剂(����� �������Ƴ������������ �������Ƴ������������ �������Ƴ������������ �������Ƴ������尿素/氨水)喷入温度为85����� �������Ƴ������������ �������Ƴ������������ �������Ƴ������������ �������Ƴ�������0~1150℃的烟气中,还原剂����� �������Ƴ������������ �������Ƴ������������ �������Ƴ������������ �������Ƴ�������有选择性地与烟气中的氮氧化物发生化学反应,����� �������Ƴ������������ �������Ƴ������������ �������Ƴ������������ �������Ƴ�������使NOx还原生成N2和H2O的方法。
典型工艺流程:
主要技术指标:
脱硝效率:≥40% ~ 70%
氨逃逸率:≤10ppm &n����� �������Ƴ������������ �������Ƴ������������ �������Ƴ������������ �������Ƴ�������bsp; ����� �������Ƴ������������ �������Ƴ������������ �������Ƴ������������ �������Ƴ������ &����� �������Ƴ������������ �������Ƴ������������ �������Ƴ������������ �������Ƴ������nbsp; ����� �������Ƴ����������� �������Ƴ������������ �������Ƴ������������ �������Ƴ������� ����� �������Ƴ����������� �������Ƴ������������ �������Ƴ����������� �������Ƴ�������
系统阻力:可忽略
contact us
联系我们
隧道窑炉厂家山东艾瑶国际贸易有限公司主营网带����� �������Ƴ������������ �������Ƴ����������� �������Ƴ����������� �������Ƴ�������窑炉等,价格低,规格齐全